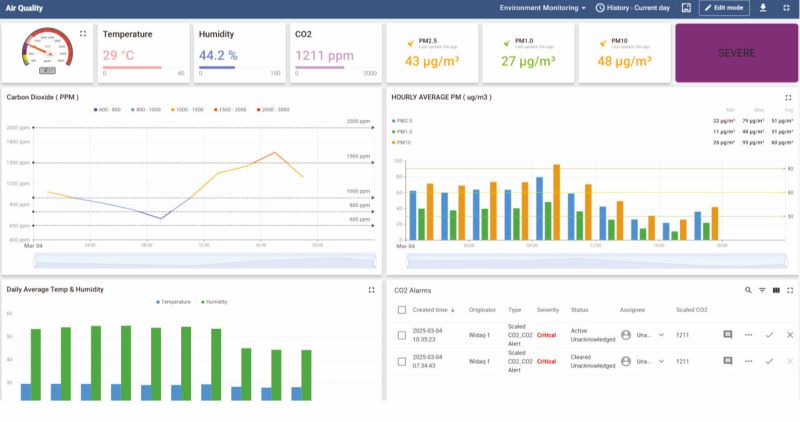
- Web based Dashboards for Remote Monitoring of Assets
- Multiple widgets for Real time Display, Trends & Historical Data
- Alarm & Notification with User Acknowledgement & Clearance
- Cumulation of Energy & Water Consumption on Daily, Weekly & monthly basis
- Comparison of Cumulative or Average data with Previous day, week & month readings
- Daily, Monthly Reports for Alarms, Periodic data & Cumulative value sent on Email.


